〒101-0025 東京都千代田区 神田佐久間町1-14 第二東ビル

お気軽にお問合せ・ご相談ください
03-3255-6746
定休日
土曜・日曜・祝日

吹き矢事件 令和3年(ネ)第10049号,同年(ネ)第10069号 特許権侵害差止等請求控訴事件,同附帯控訴事件(原審・東京地方裁判所平成31年(ワ)第2675号)

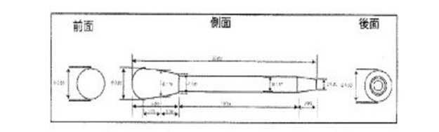
   上記図は、被告・株式会社トラストクルー製品の前面・側面・後面図です。


 平成31年(ワ)第2675号 特許権侵害差止等請求事件

      令和3年5月18日判決言渡   

   原告 株式会社ダイセイコー

   被告 株式会社トラストクルー

              判   決

1 被告は,別紙被告製品目録記載1及び2の各製品を製造し,譲渡し,輸入し,輸出し,譲渡の申出をし,又は譲渡のために展示してはならない。

2 被告は,前項の各製品及びその半製品(前項の各製品の構造を具備しているが製品として完成するに至らないもの)を廃棄せよ。

3 被告は,原告に対し,3596万0360円及びこれに対する令和2年6月25日から支払済みまで年3分の割合による金員を支払え。

 第一審・東京地裁の裁判官は、均等論を持ち出すまでも無く、上記図の形状は楕円体と判断した。

 

令和3年(ネ)第10049号,同年(ネ)第10069号 特許権侵害差止等請求控訴事件,同附帯控訴事件(原審・東京地方裁判所平成31年(ワ)第2675号)

              判   決

1 原判決を取り消す。

2 被控訴人の請求をいずれも棄却する。

 

 

 第2審・知財高裁の裁判官は、上記図の形状は楕円体ではない、かつ、均等論の第1要件および第3要件を充足しないから、均等侵害も成立しないと判断した。

特許第4910074号(原告・(株)ダイセイコー特許)

【背景技術】
 近年、矢を吹く際の呼吸が腹式呼吸であり健康によいという理由から、スポーツや娯楽としての吹矢が普及している。
 従来の矢24は、フィルム28の先端部に丸釘26が差し込まれた形状になっている。
 丸釘26は、頭部にカエシが形成されており、頭部には後方に向かって尖っている円柱部(軸部)が一体接続されている。このカエシの存在により、次の事象がしばしば生じている。
 的に刺さった矢を的から外すときに丸釘のピンだけ的に残ってフィルムだけ引き抜かれてしまう。

 そこで、下記請求項に記載の技術が発明された。
【請求項1】
  吹矢に使用する矢であって、
  球形である先端部と該先端部から後方に延びる円柱部とからなるピンであって、該円柱部の横断面の直径が前記球形の直径よりも小さいピンと、
  円錐形に巻かれたフィルムであって、先端部に前記ピンの円柱部すべてが差し込まれ固着されたフィルムと、
  からなり、
 前記フィルムの先端部に連続して前記ピンの球形の部分が錘として接続された矢。

【請求項2】
  吹矢に使用する矢であって、
  長手方向断面が楕円形である先端部と該先端部から後方に延びる円柱部とからなるピンであって、該円柱部の横断面の直径が前記楕円形の先端部の横断面の直径よりも小さいピンと、
  円錐形に巻かれたフィルムであって、先端部に前記ピンの円柱部すべてが差し込まれ固着されたフィルムと、
  からなり、
 前記フィルムの先端部に連続して前記ピンの楕円形の部分が錘として接続された矢。 

 本件発明は「カエシ」の無い事が特徴だから、
  宇高ならば、
   特許請求の範囲に記載の発明は、

(1)「カエシ」が無い形状の鏃。
(2)的に突き刺さる長さの位置までは「カエシ」が無い形状の鏃。
(3)的に突き刺さる長さの位置までの鏃の外形が関数f(x)で表される形状とした場合、
   f(x)の微分関数[d(f(x))/dx]が連続関数である鏃。

(4)的に突き刺さる長さの位置までの鏃の外形がなだらかな曲面である鏃。

 勿論、
(5)先端部が球形状(略球形状)の鏃。
(6)先端部が楕円体状(略楕円体状)の鏃。
(7)先端部が彗星(ほうき星)状の鏃。
も…

 そうすれば、特許権者・株式会社ダイセイコーは控訴審でも勝訴しただろう!
 それでは、何故、斯かるクレイムが作成できなかった?
 図面を描いてから、明細書を作成し、クレイムを作成したからではないだろうか?
 図面を先に描いた場合には、図面が、もう、内容を記載したと錯覚してしまう?
 
図面に囚われてしまう?

特許第6593737号(被告・(株)トラストクルー特許)

株式会社トラストクルーは、特許第4910074号発明の回避技術を発明して特許出願を行い、特許権を取得した。
【背景技術】
 特許文献(特許第4910074号)には、従来の矢を改良したものとして、先端部と該先端部から後方に延びる円柱部で構成されるピンにおいて、該先端部を球形に、あるいは長手方向断面を楕円状(俵形)に形成したものが提案されている。ピンの先端部の形状を球形または長手方向断面が楕円状(俵形)となるように形成した矢においては、矢の飛行時における空気抵抗が比較的大きく、矢が上下、左右方向にブレてしまい、その結果、矢の的への命中率が低下することになり、特に得点を僅差で争う吹矢競技の競技者にとっては看過できない問題となる。
 そこで、下記請求項に記載の技術(上記侵害訴訟品の製品)が発明された。
【請求項1】
  前部がドーム形で後部が略円錐形である涙滴形の先端部と該先端部の後部に延設してある円柱部とからなると共に、該円柱部の横断面の直径を上記先端部の横断面の直径の最大値よりも小さく形成してあるピンと、
  截頭円錐形に巻かれたフィルムとからなり、
  上記フィルムの截頭部に上記ピンの円柱部を差し込んで固着してあり、
  上記ピンは、その前後方向において、上記先端部を形成する涙滴形の前端から仮想上の尖端までの長さの、上記涙滴形の横断面の直径の最大値に対する割合が216~272%であり、かつ、上記涙滴形の前端から上記涙滴形の横断面の直径が最大である位置までの長さの、上記涙滴形の前端から仮想上の尖端までの長さに対する割合が14.7~23.1%であることを特徴とする吹矢用の矢。
【発明の効果】(a)本願の第1の発明では以下のような効果が得られる。
  (a-1)  上記ピンの先端部を涙滴形としているので、例えば、球形や長手方向断面が楕円状(俵形)の先端部を有する従来の矢よりも、矢の飛行中の空気抵抗を減少させることができ、また、矢の重心位置が矢の前寄りとなるため、矢の飛行中の上下、左右方向のブレが抑えられ、矢飛軌跡が直線に近付くことで、的への命中率が向上する。
  上記ピンの先端部を形成する涙滴形を、特定範囲に調整することにより、先端部を形成する涙滴形をより空気抵抗の少ない形状にして、重心位置を適切に前寄りとしてある。そのため、矢の飛行中のブレをより少なくして、矢飛軌跡をより直線に近づけることができるため、矢の的への命中率をより高めることができる。
  「涙滴形」は、前部が「ドーム形」で後部が「略円錐形」とされる。この「涙滴形」は、球形や楕円形と比べて空気や水の抵抗が小さいとされており、飛行船や潜水艦の形状として多く採用されている。 

 本件発明は出願当初から特許第4910074号の特許権者に対する侵害対策であった。
 宇高ならば、
  第1案 【請求項1】

  前部がドーム形で後部が略円錐形である涙滴形の先端部と該先端部の後部に延設してある円柱部とからなると共に、該円柱部の横断面の直径を上記先端部の横断面の直径の最大値よりも小さく形成してあるピンと、

  截頭円錐形に巻かれたフィルムとからなり、
  上記フィルムの截頭部に上記ピンの円柱部を差し込んで固着してなる
吹矢用の矢。 

涙滴形」の言葉では「楕円形」との違いがもう一つ?
涙滴形」が「前部がドーム形で後部が略円錐形」ならば、「涙滴形」の記載は不要
「前部がドーム形で後部が略円錐形であって、更に涙滴形」の意味合いなのか?

   第2案 【請求項1】
 先端部と該先端部の後部に延設してある円柱部とからなると共に、該円柱部の横断面の直径を上記先端部の横断面の直径の最大値よりも小さく形成してあるピンと、
  截頭円錐形に巻かれたフィルムとからなり、
  上記フィルムの截頭部に上記ピンの円柱部を差し込んで固着してなり、
 前記先端部は、
  曲面形状の前部と曲面形状の後部とを具備してなり、
  前記前部の前後方向における長さは、前記後部の前後方向における長さよりも、短く、
  前記前部の局面形状は後方に移るに従って拡がる形状であり、
  前記後部の局面形状は前方に移るに従って拡がる形状である(先端部の重心(最大径)は前部に存在:非楕円体)
吹矢用の矢。 

 第3案 【請求項1】
 先端部と該先端部の後部に延設してある円柱部とからなると共に、該円柱部の横断面の直径を上記先端部の横断面の直径の最大値よりも小さく形成してあるピンと、
  截頭円錐形に巻かれたフィルムとからなり、
  上記フィルムの截頭部に上記ピンの円柱部を差し込んで固着してなり、
 前記先端部は、
  前記先端部の長さの1/2長さの曲面形状の前部と前記先端部の長さの1/2長さの曲面形状の後部とを具備し、
  前記先端部における最大径部が前記前部に存在し、
  前記前部の局面形状は、前記最大径部の個所まで後方に移るに従って拡がり、前記最大径部個所から後方に移るに従って狭まり、
  前記後部の局面形状は前方に移るに従って拡がる形状である
吹矢用の矢。

 すなわち、
「涙滴形」を用いない!
「楕円体」とは相違する形状を想起させる言葉を用いる! 

  宇高は、
 特許第6593737号発明において、「上記ピンは、その前後方向において、上記先端部を形成する涙滴形の前端から仮想上の尖端までの長さの、上記涙滴形の横断面の直径の最大値に対する割合が216~272%であり、かつ、上記涙滴形の前端から上記涙滴形の横断面の直径が最大である位置までの長さの、上記涙滴形の前端から仮想上の尖端までの長さに対する割合が14.7~23.1%」が記載されていなくても、
 特許は成立していたと考えている。

 なまじっか、斯かる記載が有った為に、本件特許発明のポイントがボケてしまい、一審では敗訴したのではないだろうか? 

  宇高は、
 本件特許発明において、「涙滴形」の代わりに、「ピン前部に重心が在る非楕円体形状」である事を請求項1に明記しておれば、
 特許第6593737号製品(本件特許訴訟における侵害品)が特許第4910074号における「長手方向断面が楕円形」とは異なる事を、一審・東京地裁の裁判官も直ちに理解したであろうと考えている。

 

お気軽にお問合せ・ご相談ください

お電話でのお問合せ・ご相談はこちら
03-3255-6746
定休日
土曜・日曜・祝日

お気軽に
お問合せください

お電話でのお問合せ・相談予約

03-3255-6746

フォームは24時間受付中です。お気軽にご連絡ください。

新着情報・お知らせ

2025/08/25
ホームページを公開しました
2025/08/22
「サービスのご案内」ページを更新しました
2025/08/21
「事務所概要」ページを作成しました

弁理士法人
来知国際特許事務所

住所

〒101-0025 東京都千代田区 神田佐久間町1-14 第二東ビル

定休日

土曜・日曜・祝日